
SQL Injection 과 관련된 웹해킹 문제
인젝션 자체는 어렵지 않았는데 벡터를 찾는게 시간이 좀 걸렸다.
반응형

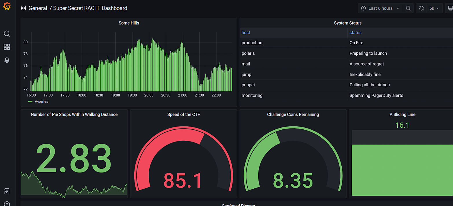
문제페이지에 들어가면 보이는 화면이다.
이건 Grafana 라고 불리는
오픈 소스 애널리틱스 시각화 웹 어플리케이션이다.
쉽게 생각해서 어떤 테이터 소스를 이용해서 저런 대시보드 같은거 만드는 것이다.

벡터는 이 부분이었다.
눈에 직접적으로 보이지 않아서 찾는데 좀 걸렸다.
대시보드를 몇초마다 갱신하면서
데이터베이스로 SQL 쿼리를 계속 날리는데
쿼리의 내용을 queryText 에 담아서 보내고 있다.

몇가지 테스트를 해보니
서버에서 사용하는 DB는 SQLite 였다.
SELECT name From sqlite_master WHERE type = 'table' AND name NOT LIKE 'sqlite_%'
sqlite_master 테이블을 이용해
정의된 테이블 목록을 이렇게 가져와봤다.
values 를 보니 logs, flags 두 개의 테이블이 있다는 것을 확인했다.

SELECT * FROM flags 를 이용해
flags 테이블 내용 전체를 출력시켰더니
오른쪽 values 에서 플래그를 확인할 수 있었다.
반응형
'CTF > 웹해킹' 카테고리의 다른 글
| [DanteCTF] Unknown Site 2 - 웹해킹 (79) | 2023.06.14 |
|---|---|
| [DanteCTF] Unknown Site 1 - 웹해킹 / robots.txt (99) | 2023.06.13 |
| [angstromCTF] shortcircuit - 웹해킹 / Javascript (68) | 2023.05.17 |
| [angstromCTF] directory - 웹해킹 / Dirbuster (77) | 2023.05.16 |
| [angstromCTF] Celeste Tunneling Association - 웹해킹 / Burp Suite (79) | 2023.05.15 |